Gofast - The Ultimate Foundation for Building Modern Web Applications.
Amazing, another boring "starter" kit... right?
Eeee, probably just a few providers stiched together...
Even gRPC? But for sure not ready to handle complex apps...
Ok, still looks like a nightmare to configure all of this...
Fine! But it must be missing one thing that all boilerplates are missing...
Shit.
The Ultimate Go Foundation for High-Performance, Scalable, Modern Web Applications. Accelerate Development with a powerful CLI.
Not 'built in days' bullshit.
You will need to code.
But it will work.
Features
Choose from flexible frameworks, databases and providers to fit your needs.
Backend
Use the power of Go to build your backend. Support for HTTP and gRPC.
Frontend
Choose between SvelteKit, Next.js, Vue.js, or HTMX for the frontend.
Database
Choose your database. Postgres, Turso, or Sqlite.
Payments
Proper Stripe payments with plan updates & secure webhooks.
Emails
Postmark, Sendgrid, Amazon SES, or Resend. Attachments supported.
Files
AWS S3, Cloudflare R2, Google Cloud Storage, or Azure Blob Storage.
Production
Engineered for scalability, security, and seamless deployment.
- Authentication with 2FA
- Login using OAuth2 with PKCE or Magic Links. Supports 2FA for extra security. Secure API access with JWTs encoded using EdDSA with a proper key rotation policy.
- Bitwise Authorization
- Fine-grained access control and permissions using bitwise operations. A Role-Based Access Control (RBAC) with an optional Attribute-Based Access Control (ABAC).
- Kubernetes Deployment
- A full Kubernetes deployment guide, including monitoring, migrations, and a full, automatic CI/CD pipelines with GitHub Actions.
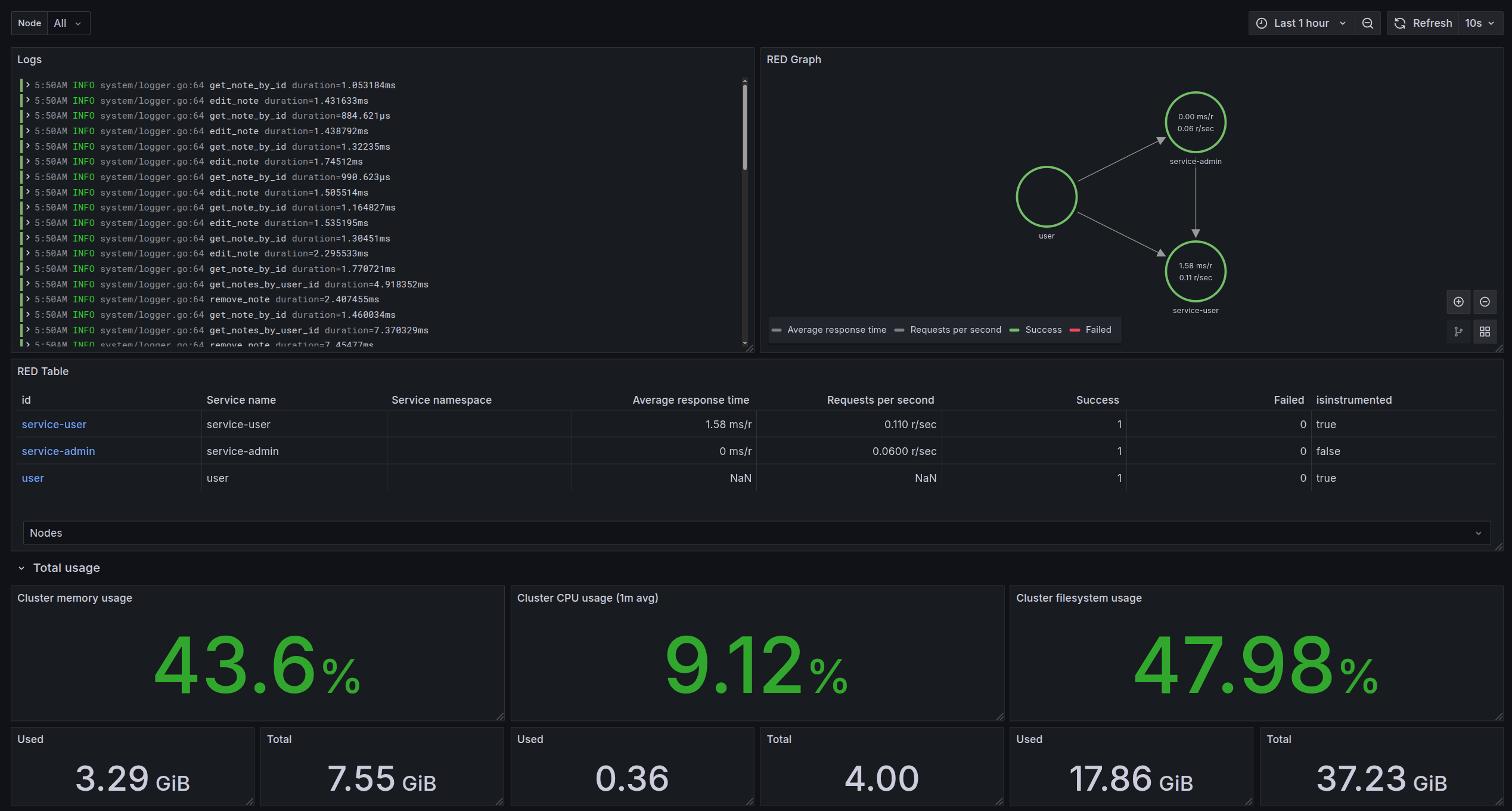
- Comprehensive Observability
- Integrated structured logging, distributed tracing (OpenTelemetry), and key RED metrics via Prometheus. Gain deep insights into application performance and behavior.
- High-Performance Internal Service Communication
- Utilzing gRPC, high-performance binary protocol for faster, lower-latency communication between services.
- Pluggable Service Providers
- Easily swap any external providers using Dependency Injection and the Strategy Pattern. Simplifies integration and avoids vendor lock-in.
Monitoring
Extensive Monitoring
Pre-configured monitoring stack integrating Logs, Traces, and Metrics for full observability.
- OTel Auto-Instrumentation
- Effortless tracing & metrics via OpenTelemetry auto-instrumentation and collectors.
- Correlated RED Metrics
- Derive key Rate, Errors, Duration (RED) metrics from tightly correlated traces & metrics.
- System & Container Metrics
- Track host OS & container resources (CPU, RAM, Disk, Network) via real-time dashboards.
- Log Aggregation
- Centralized logs from all applications and containers.

Deployment
Kubernetes-Powered Workflow
Deploy and manage applications effortlessly with a fully automated Kubernetes setup, built for efficient, reliable delivery from code push to production monitoring.
- Automated CI/CD.
- Push-to-deploy Github Actions pipelines automate staging and production releases alongside migrations for speed and reliability.
- Comprehensive Observability
- Gain deep performance insights with correlated logs, OpenTelemetry traces, and crucial RED metrics, covering applications down to the system level.
- Isolated Environments
- Safely test changes in dedicated staging environments before deploying to production.

DEMO
You still don't believe it?
Let's go from zero to production in 5 minutes, including local development, OAuth + 2FA, Stripe, Postmark, Cloudflare R2, and monitoring using Grafana, OTEL, VictoriaMetrics, and Tempo.
Testimonials
Trusted by 100+ developers
and counting!
(not ai generated)
Hey! Yesterday I used GoFast and it's amazing. I even learnt some nice Golang ways of doing things out of it. This price for a lifetime access is a bargain! I am sure it will improve a lot and I am anxious for that. I love how easy it is to integrate OAuth, the directories organization, the clean code, etc. Amazing product.
Thanks for making this wonderful foundation starter kit. Got me up and running fast. This was the tech stack I was looking for: SvelteKit+Svelte; Go; PostgreSQL. Very well written and organized code. Way way more worth than the lifetime membership fee paid.
GoFast is the nicest thing I've came across in some time. you run the cli and get clean boilerplate, sparing you all the hassle of setting everything up so you can start executing your ideas right away. It allows you to pre-configure it with many options, select your db, preferred storage options, emails and so on, you can tune it however you want.
Using GoFast has been a great experience. The CLI is intuitive, and the support team is incredibly responsive. The generated code is clean and well-structured, providing a great foundation for building new apps.
GoFast changed how I kick off new projects. The fact that you can pre-configure things like database and storage is a huge timesaver. The code is super clean and well organized, which I really appreciate. It’s great for just jumping straight into the building phase without messing around with setup. And the Grafana monitoring is fck amazing.
One of the best projects ever made! Real guide and foundation for building a solid software, not just another 150+$ full of vulnerabilities fancy landing page boilerplate!
Just gotta say I bought this a few months ago and loved the idea but dismantled it to use my preferred libraries (like sqlc, atlas, HTMX) and gave up. Trying it after seeing all the updated and this has come a very very long way. Getting re-familiarized with the project and at this point I think it's everything I wanted this to be!
Pricing
Save hours, ship fast,
get profitable!
Lifetime
For individuals wanting to create a successful business, side project, or startup.
$100 $40 USD
Get access- Lifetime access to all new features and updates
- Unlimited usage for personal and commercial projects
- Powerful Go foundation
- SvelteKit, NextJs, Vue.js or HTMX boilerplate code
- Turso, Postgres, or SQLite databases
- Stripe secure payments
- Sendgrid, Postmark, or Resend emails
- Cloudflare R2, AWS S3, Google Cloud Storage, or Azure Blob Storage
- Grafana + Prometheus + Loki monitoring
- Kubernetes or Docker deployment
- Powerful and flexible GoFast CLI
Enterprise
For businesses or individuals needing tailored solutions, hands-on support, or consulting.
Custom
Contact us- Everything in Lifetime membership
- Freelance development services available for long-term or short-term engagements
- Dedicated consultation hours
- Custom GoFast setup tailored to your unique requirements
- Priority support and faster response times
- Architecture and design assistance to ensure optimal performance
- Ongoing code reviews and optimizations for better project health
- Project management and execution for end-to-end delivery
- Integration with custom third-party services like CRMs, payment gateways, and cloud providers
- What is GoFast?
GoFast is a advanced starter kit for building modern websites and applications. It provides everything you need to get started quickly and scale your projects effortlessly.
- How do I get started with GoFast?
Getting started with GoFast is easy. Simply download the CLI, follow the setup instructions, and start building your project. You can customize the template to suit your needs and preferences.
- What features does GoFast offer?
GoFast offers a wide range of features, including quick setup, CLI, gRPC and HTTP support, Grafana Monitoring, integrated payments, email services, and file storage. You can choose the features that best suit your project requirements.
- Is GoFast suitable for my project?
GoFast is designed to be flexible and scalable, making it suitable for a wide range of projects. Whether you are building a small website or a large application, GoFast provides the tools and features you need to succeed.
- Can I customize GoFast to fit my needs?
Yes, you can customize GoFast to fit your specific needs and preferences. The template is designed to be flexible and easy to modify, allowing you to create a unique and tailored solution for your project.
About
Who's Behind This?
Tech Lead / Senior full-stack developer.
Fan of Go, Svelte and Rust. I've been coding since 2012 and have never stopped loving it. For me, each new programming task is like a small puzzle to solve - the more challenging, the better. And when I find an elegant and efficient solution ... that is truly satisfying.
Mateusz Piórowski
Creator
CTO & Founder at Astronome Ai.
As a developer in the start-up space, I have built SaaS applications that have received funding from top investors such as Entrepreneur First.
James Troughton
Contributor
Senior software developer / devops.
Currently working in a start-up company, mostly using TypeScript, Java and various database technologies. For devops related tasks I'm using Terraform on Azure and AWS cloud. Fan of system design and design patterns.
Georgi Lambov
Contributor